digitalización para un 'agua inteligente'

Aguas de Alicante participa en un proyecto europeo para integrar la inteligencia artificial en el abastecimiento de agua

La sociedad mixta participa en el proyecto europeo NAIADES, compuesto por 18 entidades de 10 países

Redacción

Alicante |

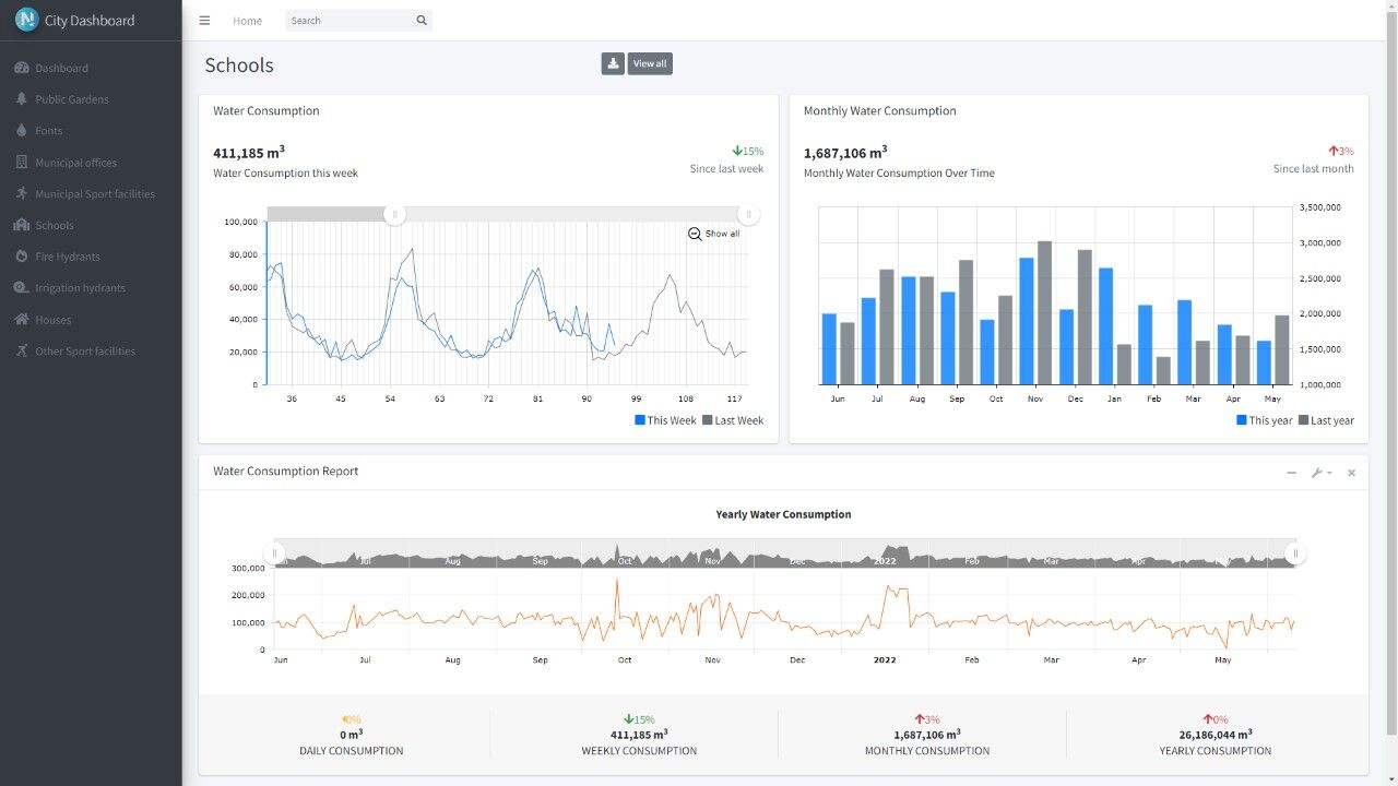
Imagen del módulo de consumos municipales de NAIADES | Aguas de Alicante

Aguas de Alicante forma parte del consorcio de 18 entidades de diez países que hay detrás del proyecto europeo NAIADES, financiado por el programa Horizonte 2020 de la Unión Europea. Según ha informado la Sociedad en un comunicado, sus integrantes buscan dar un paso hacia la transformación de la gestión del agua urbana, a través de la denominada ‘agua inteligente’ o ‘agua digital’, entendida como la digitalización de la gestión del ciclo urbano.

NAIADES se encuentra en la fase final de pruebas, que concluirá en noviembre. Sus avances ya disponibles han despertado gran interés en el reciente Congreso Internacional del Internet de las Cosas (IoT Week), celebrado en Dublín (20-23 junio); y ha sido seleccionado para compartir sus resultados en el Congreso Mundial del Agua, que se celebrará en Copenhague, y en el Congreso Nacional del Agua, que tendrá lugar en Albatera, ambos en septiembre.

BIEN ESENCIAL

Aguas de Alicante ha destacado que el acceso al agua es esencial para las personas, la naturaleza y las actividades económicas. Desafortunadamente, las fuentes de agua dulce están sufriendo una presión sin precedentes, debida al crecimiento de la población y a cambios como el climático, el uso del suelo y la contaminación.

Para 2050, se prevén más de seis mil millones de personas viviendo en zonas urbanas; también, que la demanda global de agua aumente entre un 20% y un 30% por año hasta entonces. Para hacer frente a estos retos es urgente lograr una gestión eficiente del agua, lo que hace imprescindible el desarrollo e implementación de nuevas soluciones. En este sentido, la digitalización del sector del agua se perfila como un camino que contribuirá significativamente a la mejora operativa de su gestión.

Entre los objetivos que persigue NAIADES están la eficiencia en el consumo, la mejora de la calidad del agua, la garantía de su seguridad a través de la detección de señales de advertencia en tiempo real, y la mejora de la conciencia pública sobre el consumo de agua y el ahorro.

Para ello, las entidades participantes colaboran en el desarrollo de una plataforma integral que dé soporte a la digitalización del Ciclo Integral del Agua, proveyendo nuevas funcionalidades basadas en la Inteligencia Artificial y el análisis de Big Data. Dicha plataforma NAIADES (basada en IoT – Internet de las Cosas) conecta los datos generados por la infraestructura ya existente, sensores y sistemas de gestión y control, además de sensores desplegados especialmente para esta finalidad), con los servicios inteligentes de gestión y predicción que tiene integrados.

ALICANTE, CIUDAD PILOTO

Junto a Carouge (Suiza) y Brăila (Rumanía), Alicante es una de las ciudades piloto seleccionada en el marco del proyecto, por su alta capacidad técnica y de servicio, situándose gracias a ello en foco de la innovación europea en la aplicación del Internet de las Cosas o IoT (sensores conectados para recogida de datos), el Big Data (capturar, almacenar y procesar) y la Inteligencia Artificial o IA (aprendizaje basado en datos) en el mundo del agua.

En el caso particular de Alicante, se han puesto a prueba las funcionalidades de la plataforma a través de tres casos de uso. En primer lugar, la Previsión de la Demanda, aplicando técnicas de “machine learning” a la predicción del consumo en varias áreas de Alicante, considerando también el impacto de la meteorología en la demanda. Esta información permite planificar adecuadamente la producción y almacenamiento de agua potable, además de detectar patrones anormales de consumo que puedan ser indicadores de fugas, por ejemplo.

Por otro lado, la Detección de Infiltraciones Salinas al Alcantarillado; la infiltración de agua salina del subsuelo al alcantarillado dificulta y encarece el tratamiento y reutilización de las aguas residuales, ya que los tratamientos convencionales no son capaces de eliminarla, y su alta conductividad puede hacer inviable su uso para el riego. En el piloto, la información de una serie de sensores de conductividad y caudal en el alcantarillado se combina para detectar y monitorizar estas infiltraciones, identificando su origen.

Y, por último, un Cuadro de Control de Consumos Municipales: el alto número de puntos de consumo municipales (zonas verdes, oficinas, colegios…) complica el seguimiento necesario para hacer un uso más eficiente del agua, detectar fugas internas, etc. El Cuadro de Control desarrollado permite visualizar de forma sencilla todos estos datos, detectando consumos anómalos o excesivos, e integrando información de contexto necesaria, tales como número de usuarios o superficie de zonas verdes.

Aguas de Alicante apuesta por una innovación presente en todos los ámbitos de trabajo, llegando desde la investigación de procesos básicos hasta la aplicación de las soluciones más avanzadas, gracias a la vigilancia tecnológica. La compañía ha trabajado en los últimos 5 años en cerca de una treintena de proyectos de I+D+i, siendo la colaboración con otras empresas y organismos, tales como universidades, centros tecnológicos o administraciones, tanto locales como internacionales, un elemento clave para la consecución de los objetivos globales.